【中心简介】
先进控制技术中心以烧结、石灰窑、球团竖炉、高炉热风炉、加热炉、发电设备为研究对象,以系统智能优化控制技术、流场测量与分析技术和坯视频识别技术为核心,将冶金工程、过程控制理论、仪表及计算机有机结合起来,采用过程模型预测控制变量输出,用控制变量的实际输出与模型预测输出的差值修正过程模型,从而实现对过程温度、压力、流量等变量的精确控制,持续优化过程控制参数、能效参数、物料损耗,保证过程产品性能、参数的稳定性、一致性。从而解决时变、非线性、大时滞等难以控制的冶金过程问题,提高设备/生产线的智能化水平,达到节能降耗、提高经济效益的效果。
钢铁企业智慧能源管控系统





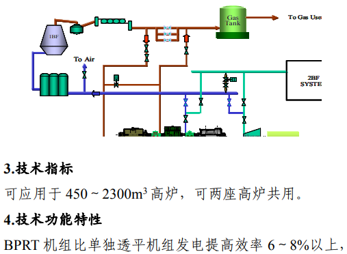
煤气透平与电动机同轴驱动的高炉鼓风能量回收技术(BPRT)




工业锅炉通用智能优化控制技术(BCS)






